

SRExpert vs K9s
Why teams add SRExpert alongside K9s
K9s is one of the most popular tools in the Kubernetes ecosystem, and for good reason. It provides a fast, elegant terminal UI for navigating clusters, viewing logs, managing resources, and executing quick operations — all without leaving your terminal. If you are a CLI power user, K9s likely already has a permanent place in your workflow.
However, K9s is a single-user terminal tool by design. It shows you the current state of your cluster in real-time, but it does not store historical data, render monitoring dashboards, provide alerting, run security scans, or map your infrastructure against compliance frameworks. When you close the terminal, the context is gone. There are no shared views, no team-wide access controls, and no audit trail of who did what.
SRExpert is not a replacement for K9s — it is what you add when your team needs the operational capabilities that a terminal UI cannot provide. SRExpert delivers visual monitoring dashboards, multi-AI diagnostics with 6+ models, built-in compliance frameworks (SOC2, HIPAA, PCI-DSS, ISO 27001), smart alerting with 70% less noise, and team collaboration with RBAC and SSO. Many SRExpert users continue using K9s for quick terminal tasks while relying on SRExpert for everything else.
Over K9s
Visual Dashboards & Monitoring
SRExpert provides full visual dashboards with Prometheus and Grafana integration, historical metrics, trend analysis, and real-time cluster health scores. K9s shows the current state of resources in a terminal table — no graphs, no historical data, no trends. When you need to understand what happened over the last 24 hours or spot resource utilization patterns, SRExpert delivers what a terminal cannot.
Multi-AI Diagnostics
SRExpert integrates 6+ AI models (Claude, ChatGPT, Gemini, Qwen, DeepSeek, OpenRouter) for intelligent root cause analysis, natural language troubleshooting, and automated remediation suggestions. K9s has no AI capabilities. Diagnosis is entirely manual, relying on your team's expertise and tribal knowledge to interpret logs and resource states.
Built-In Compliance Frameworks
SRExpert includes continuous CIS benchmark scanning with automated mapping to SOC2, HIPAA, PCI-DSS, and ISO 27001 compliance frameworks. Generate audit-ready reports at any time. K9s has no concept of compliance, security benchmarks, or regulatory frameworks. If your organization requires compliance reporting, K9s cannot help.
Smart Alerting with 70% Less Noise
SRExpert's intelligent alerting engine deduplicates, correlates, and routes alerts across 10+ notification channels with built-in on-call scheduling. Teams report up to 70% reduction in alert noise. K9s has no alerting functionality at all — it is a passive viewer of current state, not an active monitoring system.
Security Scanning & CVE Detection
SRExpert provides RBAC analysis, container image vulnerability scanning, misconfiguration detection, and secrets exposure checks. K9s lets you view resources and their YAML definitions, but performs no security analysis. You cannot detect CVEs, misconfigurations, or exposed secrets through K9s alone.
Team Collaboration with RBAC & SSO
SRExpert provides role-based access control, group management, SSO with Microsoft Entra ID and Google OAuth, and full audit logs. K9s is inherently a single-user tool — it runs in one terminal session for one person. There is no concept of teams, shared views, access controls, or audit trails in K9s.
What SRExpert Has That K9s Doesn't
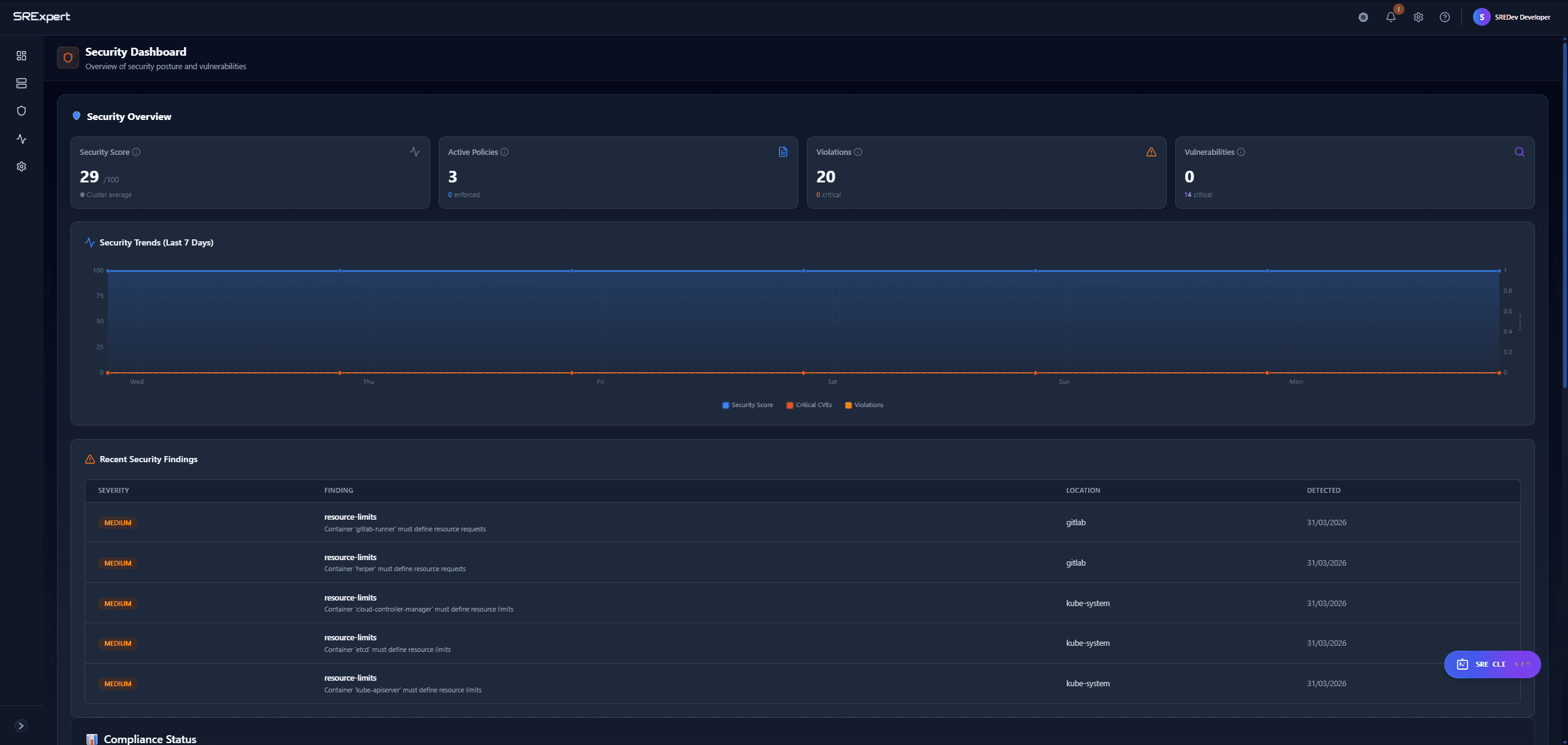
Real screenshots from SRExpert — features that K9s simply doesn't offer

Security Dashboard & Compliance
Complete security posture with CIS benchmarks, vulnerability tracking, and compliance mapping across SOC2, HIPAA, PCI-DSS, ISO 27001, NIST.

Multi-Model AI Diagnostics
Choose from 6+ AI models including Claude, ChatGPT, Gemini. Get intelligent root cause analysis and remediation suggestions.

Smart Alert Rules
Intelligent alerting with deduplication, correlation, and 10+ notification channels. Reduce alert noise by up to 70%.

Helm Chart Management
Browse, install, upgrade, and rollback Helm charts with one click. Full version management and repository support.

Visual Workload Management
Full lifecycle management for Pods, Deployments, StatefulSets, DaemonSets, Jobs, and CronJobs with visual interface.

Monitoring Dashboards
Built-in Prometheus and Grafana integration with historical metrics, trend analysis, and real-time dashboards.

Compliance Reporting
Generate audit-ready compliance reports mapped to SOC2, HIPAA, PCI-DSS, ISO 27001, and NIST frameworks automatically.

Cluster Overview & Health
Unified view of all clusters with health scores, resource utilization, and status indicators at a glance.
SRExpert vs K9s
| Feature | SRExpert | K9s |
|---|---|---|
| Public Pricing | Yes - EUR 89/mo Professional, EUR 399/mo Business | Free and open-source |
| Free Tier | Yes - 1 user, 1 cluster, no credit card | Completely free, no tiers |
| AI Models | 6+ models (Claude, ChatGPT, Gemini, Qwen, DeepSeek, OpenRouter) | No AI capabilities |
| Deployment | Helm chart on your infrastructure or managed | CLI binary, runs locally |
| Compliance | CIS benchmarks with SOC2, HIPAA, PCI-DSS, ISO 27001 mapping | Not available |
| Alert Noise Reduction | Smart deduplication with 70% less noise | No alerting functionality |
| Security Scanning | RBAC analysis, CVE detection, CIS benchmarks | No security scanning |
| Multi-Cluster | Yes - unified dashboard for all clusters | Switch between contexts manually |
| Helm Management | Browse, install, upgrade, rollback with one click | View Helm releases only |
| On-Call Scheduling | Built-in on-call with rotation and escalation | Not available |
| RBAC | Team-based RBAC with groups, SSO, audit logs | Inherits kubeconfig permissions, single-user |
| Monitoring | Built-in Prometheus and Grafana integration | Real-time resource view only, no historical data |
K9s is an incredible terminal tool — we use it ourselves. But when your team needs dashboards, alerting, compliance, and AI diagnostics, SRExpert picks up where K9s leaves off. Start free.
Start free — 1 cluster, no credit card. See the difference yourself.